本文主要介绍重合闸前加速保护和重合闸后加速保护。
一、重合闸前加速保护
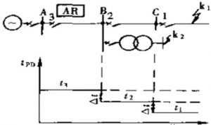
假定在每条线路上均装设过电流保护,其动作时限按阶梯型原则来配合。故在靠近电源端保护3处的时限就较长。为了能加速故障的切除,可在保护3处采用前加速的方式,即当任何一条线路上发生故障时,第一次都由保护3瞬时动作予以切除。

如果故障是在线路AB以外(如k1点),则保护3的动作都是无选择性的。但断路器3跳闸后,即起动重合闸重新恢复供电,从而纠正了上述无选择性的动作。如果此时的故障是瞬时性的,则在重合闸以后就恢复了供电。如果故障是永久性的,则故障由保护1或2切除,当保护2拒动时,则保护3第二次就按有选择性的时限t3动作于跳闸。
为了使无选择性的动作范围不扩展的太长,一般规定当变压器低压侧短路时,保护3不应动作。故其起动电源还应按照躲开相邻变压器低压侧的短路(k2点)来整定。
前加速的优点。
能够快速地切除瞬时性故障;可能使瞬时性故障来不及发展成永久性故障,从而提高重合闸的成功率;能保证发电厂和重要变电站的母线电压在0.6-0.7倍额定电压以上,从而保证厂用电和重要用户的电能质量;使用设备少,只需装设一套重合闸装置,简单,经济。
前加速的缺点:断路器工作条件恶劣,动作次数较多;重合于永久性故障上时,故障切除的时间可能较长;如果重合闸装置或断路器件拒绝合闸,则将扩大停电范围.甚至在最末一级线路上故障时,都会使连接在这条线路上的所有用户停电。
二、重合闸后加速保护
重合闸后加速保护一般又简称为“后加速”,所谓后加速就是当线路第一次故障时,保护有选择性动作,然后进行重合。如果重合于永久性故障上,则在断路器合闸后,再加速成保护动作,瞬时切除故障,而与第一次动作是否带有时限无关。以三段式电流保护为例,第一次有选择性的切除故障的时间均为系统运行所允许(瞬时动作或具有0.3~0.5s的延时),而在重合闸以后加速保护的动作(一般是加速第II段的动作,也可以加速第III段的动作),就可以更快地切除永久性故障。

图2 重合闸后加速过电流保护的原理接线图
当重合闸以后,如前分析,KAT的触点将闭合1s的时间,如果重合于永久性故障上,则KA再次动作,此时即可由时间继电器的瞬时常开触点KTM1、压板XB和KAT的触点串联而立即起动KM动作于跳闸,从而实现了重合闸以后使过电流保护加速的要求。图中KA为过电流继电器的触点,当线路发生故障时,它起动时间继电器KTM,然后经整定的时限后KTM2触点闭合,起动出口继电器KM而跳闸。
后加速保护的优点:
第一次是有选择性的切除故障,不会扩大停电范围,特别是在重要的高压电网中,一般不允许保护无选择性的动作而后以重合闸来纠正(前加速的方式);保证了永久性故障能瞬时切除,并仍然是有选择的;和前加速保护相比,使用中不受网络结构和负荷条件的限制,一般是有利而无害的。
后加速的缺点:
每个断路器上都需要装设一套重合闸,与前加速相比较为复杂;第一次切除故障可能还有延时。

微信扫一扫
支付宝扫一扫


